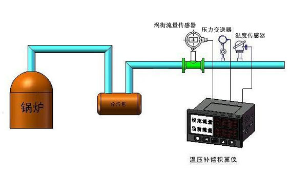
一、概述
被測蒸汽流經
蒸汽流量計本體時由孔板節流,在前后壓差的作用下,一部分蒸汽通過噴嘴進入分流管噴嘴形成的射流推動轉子軸以上端的翼輪旋轉,轉子軸下端有兩阻尼葉片在注滿阻尼液的阻尼室中作阻尼轉動,使翼輪能充分吸收射流的動能。翼輪的旋轉力矩與阻尼力矩相平衡時,翼輪的轉速與流經流量計被測蒸汽的質量流量成正比,
旋進旋渦流量計通過修正,分度,由指示器表盤反映出累積蒸汽的實際流量.
二、技術參數
精度等級:1.5%
適用介質:飽和蒸汽、過熱蒸汽
工作壓力:≤4.0 MPa
介質溫度:0~400℃
管道口徑:15—300
輸出信號:1-5V或者4-20毫安和rs485接口
供電電源:24VDC或者220VAC和電池供電 主要特點 無可動部件,性能穩定
適用震動環境
適用高溫
耐沖擊,不怕汽錘現象
帶有溫壓補償,精度較高
三、產品結構

www.hamtyb.com