|
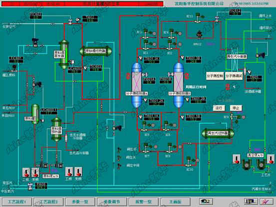
沈陽新華控制系統公司提供的無水酒精自動化控制項目使用分子篩工藝,分子篩具有吸附性、再生性,熱穩定性好。將濃度為95%Vol的酒精蒸汽進入分子篩吸附塔,水分子被吸附在分子篩的微孔內并被吸附除去,實現酒氣脫水,可得到濃度為99.5%~99.9%Vol的無水酒精。
酒精分子篩氣相脫水工藝有利于酒精脫水和水分子的脫析,提高吸附脫水效率;可減少設備投資,生產運行耗電少;具有對酒精中色素的去除作用;分子篩可多次重復再生使用。在分子篩的控制中,重點是按照設計時間精確的控制雙塔的閥門開啟。當閥門出現故障時,按照預先的設計向操作員提出報警,設備處于安全位置。無水乙醇項目包含零泄漏程控閥、變送器等自動化儀表、變頻、軟啟動器的電控設備、控制系統的三方面的設計、設備的提供、安裝、調試、技術培訓。沈陽新華完成過包括國內單套設備產能20萬噸/年在內的近20套裝置。

作為自控領域的優秀服務商,沈陽新華控制系統公司在行業內積累豐富的工程案例。近年來,新華公司已為數百家企業成功實施了余熱發電、樓宇智能化、換熱站、凈化空調、鍋爐控制、酒精控制、糖蜜酒精、地面除塵、污水處理、廢氣處理、電廠脫硫、煤制氣、熱電廠輸煤程控等控制系統工程項目,至今運行安全穩定,為客戶有效的實現了良好的經濟效益和社會效益。其中,余熱發電、換熱站、鍋爐控制、酒精控制、地面除塵、污水處理等項目是公司較早實施的工程,一直深受行業用戶青睞和好評。
|