|
一、系統概述 井下水泵房承擔著礦井的排水任務,對煤礦的安全生產起著舉足輕重的作用。水泵控制系統對各水泵房排水泵實行全方位自動監控,及時掌握其礦井涌水情況,以便及時完成排水任務,并掌握水泵的實時工作狀態,記錄水泵運行參數,保證水泵工作在完好的狀態。該系統對煤礦安全生產具有較大的現實意義。 二、 設計方案 水泵自動控制系統由地面自動化監控中心站、井下控制主站兩部分組成。主站控制器的核心部分選用西門子S7-300系列PLC,上位機選用力控組態軟件ForceControl,實時采集數據,控制水泵啟停,以實時圖形、圖像、數據、文字等方式,直觀、形象、實時地反映系統工作狀態。其中現場信號有: (1)輸入信號:各水泵開停及故障信號、電動球閥狀態信號、水泵真空度、水泵電機狀態信號、水泵出口壓力、水倉水位、電機軸承溫度、電機外殼溫度、水泵外殼溫度、電機和水泵連接軸溫度。并且可實現紅外檢測各主管道流量。 (2)輸出信號:水泵電機啟/停控制、射流裝置球閥開/關控制、電動閘閥開/關控制。

圖1泵房系統拓撲結構圖
三、系統功能 井下主排水監控系統實現水泵運行自動化,保證水泵安全穩定運行,該系統主要具備以下5部分功能。 (1)數據采集分析及保護:系統可采集與監測水泵、電機、各個排水管、閥門、水倉等所有現場設備的實時數據,并且可以實時顯示各個設備的工作狀態,通過預先設定好的控制策略可對現場設備進行聯鎖保護控制。 (2)通訊:PLC控制器配備以太網通訊模塊,可把PLC接入井下工業網,中央泵房PLC接入井下中央變電所環網交換機,經井上井下環網將水泵機組實時的運行信息傳到地面監控系統。支持標準OPC接口實現無縫交互功能。 (3)顯示功能:系統可實時顯示現場排水工藝流程,通過圖形動態顯示水泵、閥門、運行狀態,直觀地顯示水泵的工作狀態和電動閥的開閉位置,實時顯示水泵抽真空情況和出水口壓力、流量等實時值。 (4)報警功能:系統通過高度模擬現場排水工藝流程,采用改變圖形顏色和閃爍方式進行事故報警,直觀地顯示水泵及相關設備的工作狀態。如水位、壓力、電機軸溫、水泵外殼溫度等的超限報警,自動記錄報警信息以便工程師分析故障信息。 (5)數據記錄和存儲功能:地面監控系統實時采集重要參量并進行定期存儲,操作員可查詢存儲到歷史數據庫的數據,以報表和曲線的形式展示,并支持打印功能,為技術員分析系統運行狀況提供科學的依據。

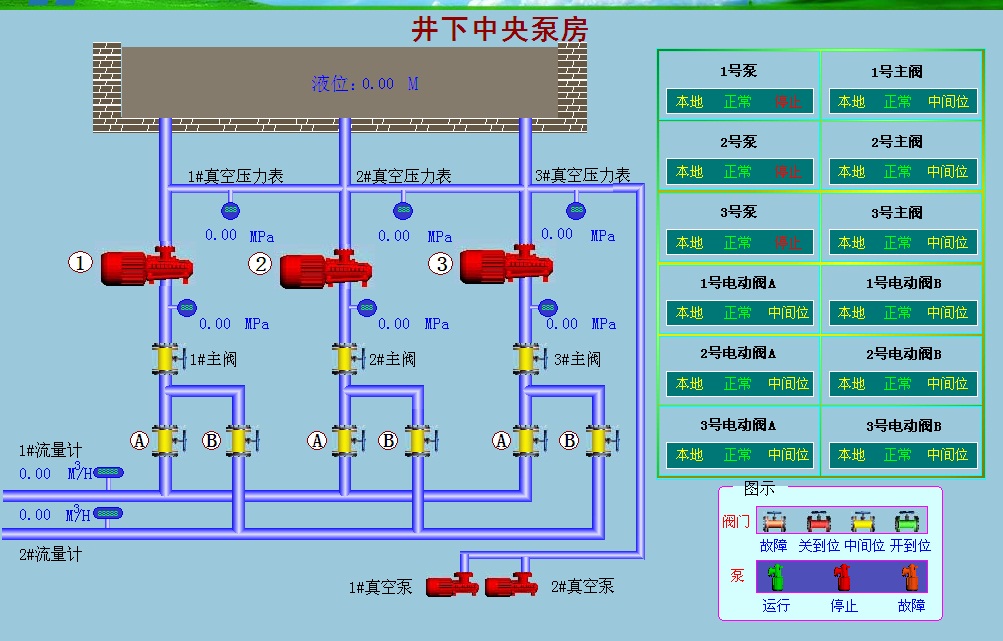
圖2 中央水泵房系統示意圖
四、結語 綜上所述,本系統結合先進的計算機技術、網絡通信技術、自動控制技術,借助力控ForceControl軟件平臺,實現了煤礦主排水系統的自動化與智能化。
力控科技官方網站:http://www.sunwayland.com.cn 力控科技官方微博:http://e.weibo.com/sunwayland
|