關鍵詞:力控,數字化油田,實時數據庫,pSpace,監控組態軟件,ForceControl,電子巡井,示功圖,視頻系統,GIS,ERP
導語:某油田是一個復雜的、多層結構的信息化系統,集成了多種硬件平臺、軟件平臺、多種開發工具,是多個廠家共同實施和開發的特大型“數字化”項目。該項目實施周期長,項目中采用了幾千套的力控監控組態軟件作為基礎的油井、氣井、聯合站、集輸等油田關鍵生產的數據采集與集成。同時力控企業實時數據庫pSpace作為海量分布式數據管理平臺起到集中數據處理與存儲的作用,力控系列產品作為基礎的自動化軟件平臺和數據中心管理平臺,為數字化油田基礎的數據采集與管理發揮了巨大的作用。
1、數字化油田介紹
隨著一些油田逐步進入石油開采后期,如何提高石油采收率、降低人力成本,已成為油田最為迫切的需求。我國各大油田已將“數字化油田建設”和“兩次開發、三次采油和水注挖潛”等技術,作為當前發展的首要任務。
1.1數字化油田概念
數字油田一般可以描述為:是以油田為研究對象,以計算機和高速網絡為載體,以空間坐標信息為參考,將油田的生產和管理的多種數據進行高度融合。在建立油田生產和管理流程各種優化模型的基礎上,利用仿真和虛擬等技術對數據進行多維可視化表達,實現橫向上涵蓋整個油田地域,縱向上油田從地面到地下的多層次信息定位,提高油田總體信息分析能力,以支持油田的勘探和開發等關鍵業務深入需要。從總體上輔助油田經營管理的決策分析,進一步挖掘各個環節的潛在的價值,為油田企業可持續發展創造良好信息支撐環境。
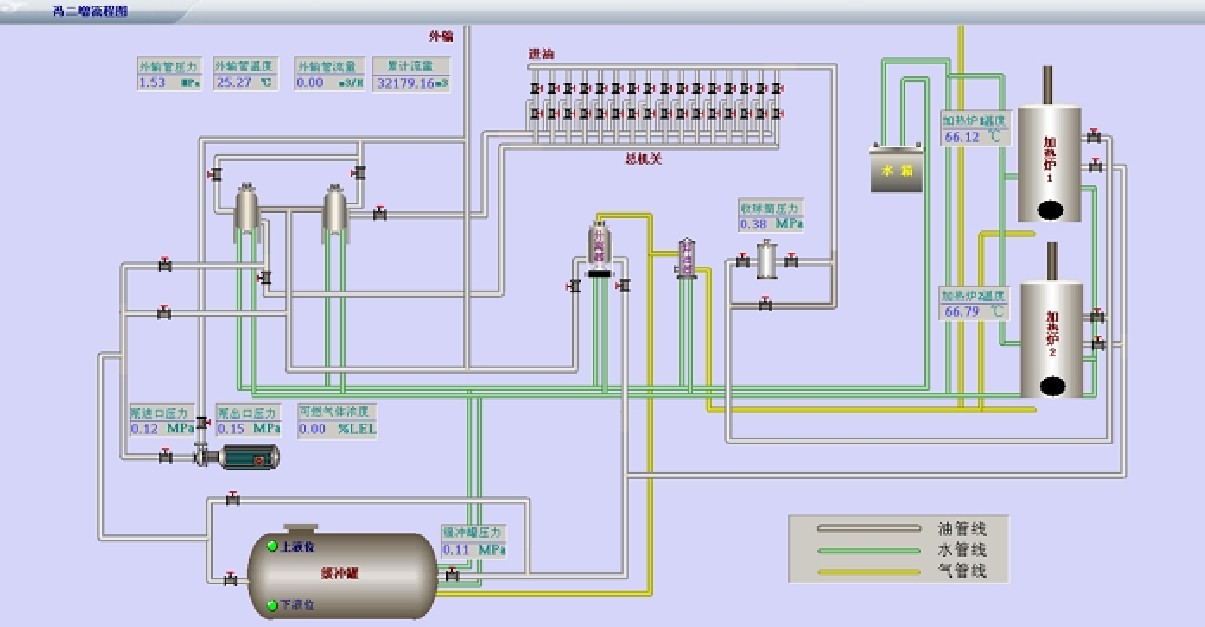
數字化在信息化整體架構上是生產的最前端,以井、站、管線等基本單元的生產過程監控為主,完成數據的采集、過程監控、動態分析,發現問題、解決問題維持正常生產。與其他系統建立統一的數據接口,實現數據的共享,以生產過程管理為主的信息系統,是油田信息系統功能的延伸和擴充。所有管理子系統的建設主要為監管、分析、優化、更新實際生產相關的各個環節工作,達到高效智能化的企業化管理目標。油田數字化管理流程包括數據采集系統、井站監控平臺、廠、作業區生產管理平臺,其框架圖如下:

1.2油田數字化建設應用前景
目前油田采油區范圍大,油井地點分散,數量多,抽油機都在野外工作,數據的提取是依靠人工手抄,帶來的工作繁瑣,工作量大。而且數據不能得到很好的集中統一管理,對設備運行情況不能及時檢測、記錄和統計,巡視、維修檢修也相對困難,浪費大量的人力和物力。多數采油單位只能從保障設備能正常運行角度對油井進行管理,沒有對油田能源的使用進行精益管理,利用率低。
數字油田是油田企業生產、科研、管理和決策的綜合基礎信息平臺。它將對油田信息化建設起著統領和導向的作用。數字油田已經表現出廣闊的應用前景:
(1)數字油田建設可以大幅度提高油田勘探開發研究和輔助決策水平,促進油田的可持續發展;
(2)數字油田建設可以優化生產流程,大幅度提升油田生產運行質量;
(3)數字油田建設可以促進油田改革的進一步深化,提高油田經營管理水平。
2、數字化油田建設
2.1項目的規劃
數字化油田項目采用面向SOA的服務多層架構,該系統與地理信息系統、視頻系統、管理信息系統無縫集成,所有的生產數據完全由力控自動化軟件平臺采用分布式構架進行遠程匯總。以建設“油氣田生產運行管理系統”為樞紐,建立面向油氣田生產、科研、管理、經營的生產管理調度系統和信息資源共享平臺,做到油氣田生產管理指揮智能化、辦公自動化、管理信息化、信息資源網絡化、業務處理電子化以及決策科學信息化,實現油氣田生產管理的高度協調統一,把油氣田建設成為現代化的數字油氣田。
油田采氣廠與輸油處SCADA系統,先將采氣廠與輸油處的數據由各個分廠采集至信息中心,為生產與調度提供原始數據,在信息中心采用企業級的實時、歷史數據庫,匯集各采油(氣)廠的數據,同時與地理信息系統、視頻系統、管理信息系統無縫集成,將超過眾多廠家的SI在統一平臺上進行開發、實施和部署。將所有廠區工藝畫面都進行了整合發布,通過Web瀏覽器即可訪問到某廠的某個站控系統具體運行情況。
2.2力控在數字油田的整體設計方案
監控組態軟件ForceControl作為基礎的油井、氣井、聯合站、集輸等油田關鍵生產的數據采集與集成平臺,力控企業實時數據庫pSpace作為海量數據管理平臺起到集中數據處理的作用。信息中心針對數據管理平臺配備兩臺冗余的服務器,在內網中運行,為確保網絡安全,專門配置一臺雙網卡服務器,一網口采集第三方軟件的數據,另一網口接入至VPN專網。力控ForceControl組態軟件以OPC方式采集第三方的數據,將采集的數據一方面交由本地實時數據庫pSpace處理,另一方面通過力控的NetServer組件,供遠端力控實時數據庫pSpace快速訪問數據。各分廠需要采集的數據經力控分布式實時數據庫pSpace進行數據匯總后,統一送到面向SOA服務結構的管理系統中。
廠級調度中心提供系統的全部功能,實現在調度中心通過計算機系統遠程監控場站、天然氣輸配管網的運行情況。企業級實時數據庫pSpace負責處理、存儲、管理從場站、輸配管網各遠程站點傳送來的實時數據,同時又為網絡中的其它服務器和工作站提供實時數據。歷史數據經壓縮處理后存放在歷史庫中,也可以通過pSpace寫入關系型數據庫ORACLE中。
2.3力控在采油(氣)廠的解決方案

(1)井場控制站現有PLC/RTU負責采集井場的數據,如壓力,流量,溫度等等,通過GPRS/電臺的方式往集氣站發送數據。
(2)集氣站裝有PC機,安裝力控組態軟件,采集來自井場的數據,同時在集氣站設置RTU采集單元,將一些集氣站的信號進行采集并上發。
(3)建造2-3座天然氣處理廠,通過光纖采集若干集氣站的數據,同時處理廠裝有DCS控制系統,采集本廠的數據。
(4)通過在輸油管道關鍵部位、油氣區重點路段和井場、井站安裝視頻監控、設置電子視頻跟蹤鎖定及傳聲警示等電子遙控系統,實現異常情況自動報警,監控出入油區的車輛、人員。
(5)在油氣廠調度中心,安裝具有很高性能的實時數據庫pSpace,通過光纖采集集氣站的數據和天然氣處理廠以及來自管網的數據,實現統一的管理。
2.4調度中心數據平臺
在數字化油田建設中,力控企業級的實時歷史數據庫pSpace為核心,匯集各采油(氣)廠的數據,將超過20家的SI在統一平臺上進行開發、實施和部署。將所有廠區工藝畫面都進行了適合于WEB發布的形式重新組態,可以很直觀的從電子地圖訪問到某廠的某個站控系統當前的運行情況。
企業級實時歷史數據庫pSpace,可以滿足數字化油田的實時數據集成和海量的歷史數據存儲需求,其最大百萬點的應用規模、30萬次/秒的數據點并發寫入速度、最高15萬點/秒的查詢速度、先進強大的壓縮算法最高達到40:1的數據壓縮比。數據庫服務器支持Windows、UNIX、Linux等操作系統,并且支持數據冗余備份,極大提高了數據的安全性和數據處理效率。
力控企業級實時歷史數據庫是一個具有標準接口的、可二次開發的平臺。其能完成來自DCS、FCS、RTU、流量計算儀、流量計算機及其他各種具有或不具有標準通訊接口的控制系統的實時數據,并且實現采集、存儲、壓縮等功能,以及對實時數據和歷史數據的檢索、統計、分析、建模,并進行曲線、圖表顯示。可以實現流程性工業中典型的應用功能,如工藝流程圖展現、歷史曲線分析、歷史報警分析、報表管理等。同時,該數據庫能為其他管理軟件提供高效的數據接口,也可以將整理后的數據通過pSpace直接寫入關系數據庫,實現數據與其他管理軟件的雙向通訊。
3、數字油田系統功能
3.1生產監控
采集自噴井、抽油機井、電潛泵井、螺桿泵井、注水井、配水間、注水站、油水集輸管網、增壓站、轉油站、集輸站、罐區等生產場所裝置的實時生產數據,包括壓力、溫度、流量、液位、電流、電壓、轉速、功率、載荷、沖程、沖次等運行參數數據。并且包括油井的示功圖計量數據,將增壓站、注水井、接轉站、聯合站等以力控油汽版本軟件制作好的工藝畫面文件拷貝至數字化平臺的工程文件夾中進行快速編譯,可達到快速組態的目的,做到管理平臺與站控的畫面高度統一,實現生產實時、智能監控 。
圖形化界面完成后即可由pSpace web server進行頁面的發布,具有相關權限的操作人員可以通過IE瀏覽器實時查看、控制等。
3.2視頻監控

根據每個井場的井口數量的不同,設置不同套數的視頻監控設備,以實現對整個井場的實時監控。每套視頻監控設備可以對多個固定位置的預制拍攝或取證拍攝,同時具備智能物體行為分析功能,實現對井場的周界報警、非法闖入等事件進行報警并進行廣播提示。實時提醒操作人員,操作人員可以根據報警的情況通過手動操作攝像機進行近距離,高清晰取證錄像,同時也可以實現自動觸發遠程錄像功能。
智能分析視頻服務器占用單臺服務器,可實現安全防衛功能,有人員進入井場時,在增壓點語音報警,自動變大井場畫面,自動拍照、存儲。增壓點(作業區)值班人員通過變焦操作,對進入井場人員進行識別。通過語音通道播放音頻警示文件(或通過麥克風遠程語音警示)。通過服務器軟件配置使之進行WEB發布,可以通過B/S模式進行畫面切換。
3.3示功圖分析
示功圖是油田對油井實施管理的重要依據,是油田的一項經常性的檢查項目。快速準確方便地獲取示功圖對于及時了解油井產油狀態和抽油機的工作狀態,及時發現卡桿、斷桿等故障,保持采油產量、減少電量消耗都具有非常重要的意義。所謂“示功圖”、“電流圖”,是油井生產中經常用的兩個生產曲線,即由同時傳輸的一組二維數組繪制而成的閉合曲線。

標準化站控軟件中的示功圖系統將數據轉存至站控的量油軟件數據庫中,由油汽院的示功圖分析模塊做油田產量的計算及抽油機工況的分析。借助于示功圖,可以判斷出采油設備工作及供油情況是否正常,以便對非正常油井進行及時的停機作業,減少設備的無效磨損,節約無效的電能消耗,保證其工作在最佳狀態。
3.4可燃氣體檢測
站控系統在關鍵區域都安裝有可燃氣體報警檢測傳感器,大多為單一的氣體報警開關,一些則是多種氣體含量分析的傳感器,由專用的數采儀將可燃氣體的成份、含量等通過通訊方式將數據采集至站控計算機中,針對各種氣體的濃度進行柱狀、餅圖等做分析曲線工作。此類數據的集合至數字化平臺中即可對所有站點進行安全環境的檢測,對于判定事故原因與責任提供原始依據。

同時通過網絡數據庫將站控相關可燃氣體標簽變量采集至數字化平臺pSpace中,根據不同的站點實施靈活的查詢模式,利用報警控件進行報警數據的統計和分析。報警內容包括報警數據名稱、報警時間、報警時刻數值、報警類別,報警級別、報警是否確認等,報警字體和背景顏色根據報警級別和確認狀態不同而不同。
3.5設備自檢
設備自檢子系統能夠實現對網絡設備、現場儀器儀表等數字化相關設備的定時自動巡檢,對故障設備進行報警提示,為后續維修保養、系統預警提供應用支持。

系統主界面展示當前站點、井場以及單井的網絡通訊、現場在用儀表設備的工作狀態。儀器儀表設備包括一體化載荷位移傳感器、RTU等。當網絡拓撲圖上的綠色圖標變為紅色,說明當前系統中的網絡設備出現故障。紅色圓點代表當前展示的井場及其下轄單井設備工作狀態異常。當網絡拓撲圖上的綠色圖標變為藍色,說明當前系統中的儀器儀表工作狀態異常。同時此系統還具備查看實時故障信息以及歷史故障信息的功能。
3.6電子報表系統

電子報表主要為油田生產管理匯報工作提供一個智能報表平臺,產量數據、設備臺賬、子系統分析、生產監控數據等都需要報表輸出的支持,可靈活替代原有手工報表的方式。由實時歷史庫平臺pSpace組態,可對普通如班報、日報、月報、年報等基于時間標簽的報表進行存儲、查詢、打印、輸出等工作。同時可以生成各種樣式報表、圖表,從而為分析優化決策提供數據基礎。
3.7管網檢測
管網檢測主要包括實時監測井場集油管線、站點外輸管線、注水管網的壓力流量運行狀況,并設置預警報警界限,從而在異常情況下實現自動報警預警功能。平臺的實時數據庫通過OPC協議將首、末站的現場壓力流量數據采集到數據庫中,以管網拓撲圖的形式展示。
泄漏是輸油管道運行的主要故障。輸油管道被打孔盜油以及腐蝕穿孔造成泄漏事故屢有發生,嚴重干擾了正常生產,造成巨大的經濟損失。具體實施方法由實時數據庫的圖形化曲線工具制作實時曲線分析,并進行后臺報警處理,有關鍵性報警時需要提醒操作員/管理者加以重視。經過WEB發布,使得更多監管部門可隨時看到管線泄漏分析系統的情況,對于評估管線輸油狀況及安全責任區劃分起著重大作用。
3.8供注水分析
關于供注水分析系統,主要是實時顯示供注水管網、注水井、水源井運行狀態和相關參數。各個界面均可顯示實時及歷史數據;由標準化站控系統完成對注水井及閥組的監控,一方面可以選擇需要設定的注水井進行注水量設定,另一方面可以通過設置注水井注水壓力和瞬時流量波動上下限,若超限則系統會及時報警。

將所有站點的供注水數據通過網絡數據庫同步至平臺實時數據庫中,由實時數據庫圖形化棒圖等工具進行供注水量與油井產量的數據對比關系,可以根據腳本運算得出注水量給定的建議數據值,從而確保節約注水和平穩注水。
3.9GIS系統集成
GIS軟件平臺需單獨占用一臺服務器,根據實際的地理信息參數配置及JAVA接口二次開發,將地形地貌等地理信息錄入至GIS數據庫中,并能夠將實際廠站等坐標、名稱、簡介等信息顯示與GIS的圖形化界面中,通過GIS系統與數字化平臺ORACLE數據庫的數據交互,將一些關鍵數據同時動態顯示與GIS地圖中,并可進行網頁index鏈接切換,直接進入至平臺子系統的功能模塊中,將其以地理導航方式進行WEB發布,在整個數字化平臺中使之成為一個地理導航的框架結構。
力控科技開發的ForceControl監控軟件具有豐富的組件接口,軟件可通過GIS組件實現與GIS系統的無縫集成。GIS組件支持Mapinfo與ArcGIS的地圖文件格式,支持組件方式集成GIS-GPS的功能,利用腳本和VBA調用可充分互動。

3.10ERP系統集成
力控軟件“動態”數據源的設計保證了B/S和C/S等網絡模式的數據訪問,除了訪問自己的實時歷史數據庫,同時也支持SQL關系數據庫和國外大型實時歷史數據庫等多種數據庫系統。系統的參數管理提供了參數的“動態”注冊,方便負載調度,歷史數據存儲歸檔支持數據定時存儲、條件存儲、變化壓縮存儲、趨勢壓縮存儲等多種技術,具備更強大的生產數據分析與統計功能,并且軟件具有豐富的數據接口方便的與ERP系統的集成。
4、結論
油田建設的數字化能使企業提高工作效率、提高工作質量、增加企業經濟效益和社會效益。通過油田數字化建設各個環節應用系統進行智能化處理、快速整合。使這些信息資源得到最大限度地共享和有效利用,及時為決策者提供依據,促進企業管理水平和運行效率的提高。使油田管理走向科學化和最優化,使企業業務流程規范化、信息資源共享最大化、制度管理科學化。從而促使企業整體水平的提升,增強石油企業在國際市場的競爭力。力控系列產品作為基礎的自動化軟件平臺和數據中心管理平臺,為數字化油田基礎的數據采集與管理發揮了巨大的作用。
力控科技官方網站:http://www.sunwayland.com.cn/
力控科技官方微博:http://e.weibo.com/sunwayland